Prevent Cost Overruns Before They Happen.

ExpandUps gives you real-time awareness of financial and time losses during project execution.

Companies that trust us to find ExpandUps critical to their budget predictions

Why ExpandUps?

Real-time
Tracking

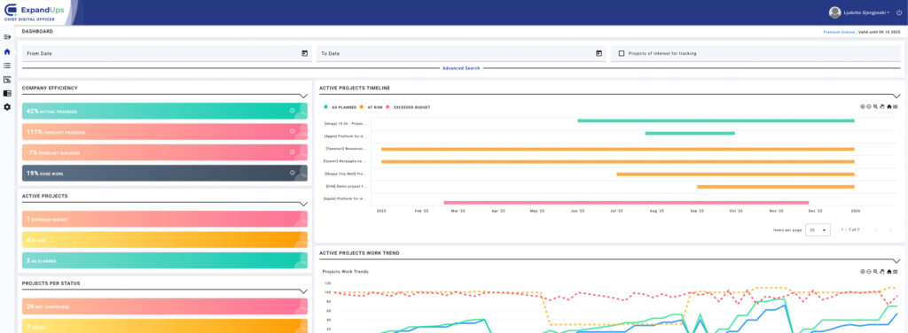
Track project performance as it happens, not after the damage is done.

Instant
Alerts

Get notified when deviations arise, so you can act before they escalate.

Data-Driven Adjustments

Use real-time insights to make informed decisions and adapt your strategy with precision.

Monitor
Results

Continuously monitor progress to ensure outcomes match expectations.

Projects don’t break the budget overnight.

Small delays, misaligned tasks, and hidden costs accumulate. ExpandUps makes them visible — so you can act before it’s too late.

Cost control starts with visibility.

You can’t control what you can’t see.
ExpandUps gives you full real-time visibility into how your projects are performing, financially, operationally, and strategically.

Whether you’re managing a software launch, a digital rollout, or infrastructure build, CDO helps you:

  • Stay aligned with planned budgets
  • Make informed decisions with confidence
  • Prevent overspends before they happen

What if you could see every risk before it became a problem?

Every project tells a story, of missed signals, hidden costs, or unrealized potential.
CDO helps you rewrite that story.

With built-in intelligence for spotting budget drift, execution slowdowns, and team misalignment, CDO empowers you to act at the speed of awareness.

of digital projects go over budget.
0 %
of users flagged issues within the first week.
0 %

Cost-effectively build any software

Beginner

Up to 10 members

$50/Per month

This is an excellent option for people & small businesses who are starting out.
Choose Plan

Starter

Up to 50 members

$89/Per month

This is an excellent option for people & small businesses who are starting out.
Choose Plan

Pro

Up to 100 members

$199/Per month

This is an excellent option for people & small businesses who are starting out.
Choose Plan

Beginner

Up to 10 members

$89/Per yearly

This is an excellent option for people & small businesses who are starting out.
Choose Plan

Starter

Up to 50 members

$189/Per yearly

This is an excellent option for people & small businesses who are starting out.
Choose Plan

Pro

Up to 100 members

$299/Per yearly

This is an excellent option for people & small businesses who are starting out.
Choose Plan

How does CDO prevent cost overruns?

CDO combines live spend, timeline, and execution signals to predict variance vs. plan. It flags emerging risks (scope creep, burn-rate spikes, schedule slips) and alerts owners with clear next steps.

Who is CDO for?

Built and used by CIOs, CFOs, PMOs, founders, product owners, and transformation leaders who need operational visibility and tighter control of financial and project initiatives.

How quickly can we get value?

Most teams see insights within days. CDO is designed for rapid onboarding with minimal IT lift.

Will CDO work with our current tools?

Yes. CDO integrates with common project management, finance, and communication platforms to centralize data without disrupting workflows.

Is our data secure?

Absolutely. CDO uses enterprise-grade encryption, role-based access, and best-practice compliance to keep financial and project data protected.

Freely ask us for more information

We’re always open for a discussion and answering any questions you have in mind. Just send us a message and we’ll get back to you.

Positive feedback from our users

“This AI SaaS tool has revolutionized the way we process and analyze data. This is a game-changer for our business.”

Max Weber
Web Developer

"Security is a top concern for us, and AI SaaS takes it seriously. It's a reassuring layer of protection for our organization."

Jack Fayol
HR Manager

"It answers immediately, and we've seen a significant reduction in response time. Our customers love it and so do we!"

Douglas Smith
Businessman

"We were concerned about integrating their APIs were well documented, and their support team was super cool."

Karen Lynn
Software Engineer

"It is accurate, fast and supports multiple languages support. It is a must for any international business success."

Abraham Maslo
Founder @ Marketing Company

"The return on investment has our expectations. it's an investment in the future of our business."

Henry Ochi
Bank Manager